
8 min read ·
Indoor Climate Field Proof
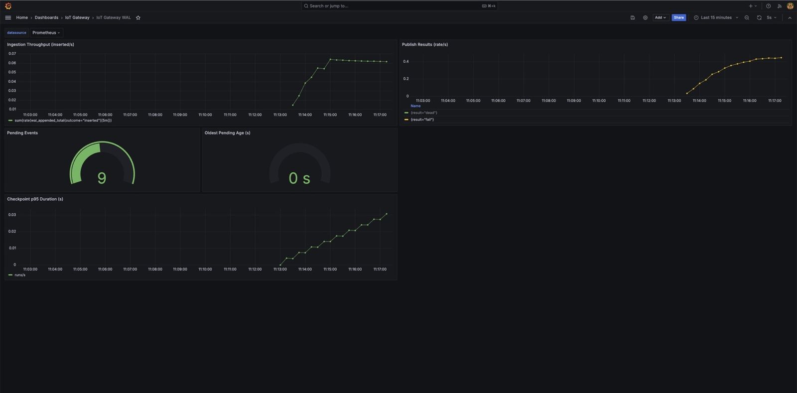
Engineering case study of integrating an SCD4x CO2 sensor with an STM32 B-L475E-IOT01A2 over I2C, publishing CO2, temperature, and humidity through MQTT with live room-state visibility and configurable CO2 alarms.
Shows the system under pressure, the evidence surfaced, and how Combotto turned that into a practical next move.
Review case study










